Auszug aus dem Forum:
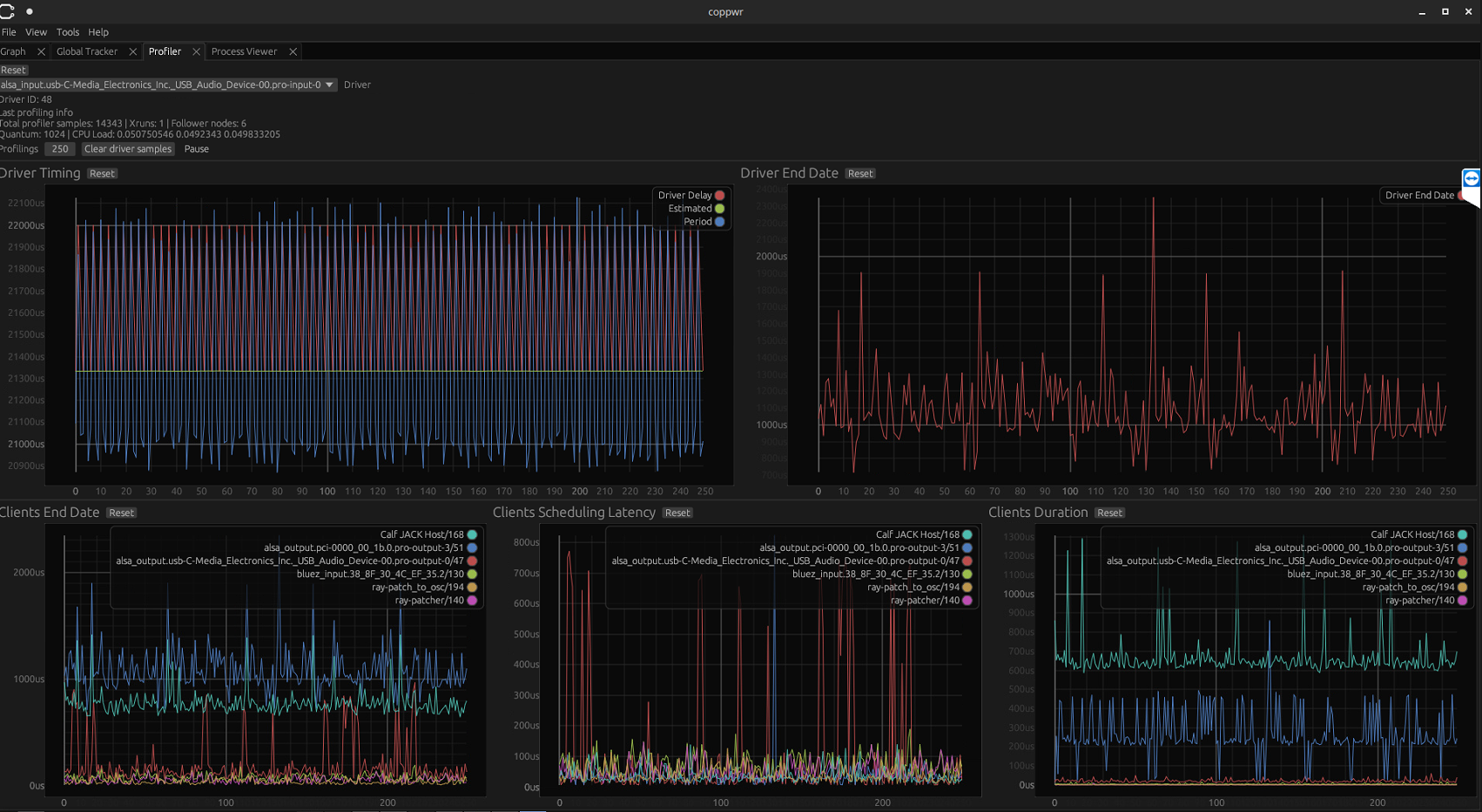
"Seit 2015 betreibe ich 24/7 einen PC mit KX-Studio der mir folgende Dienste zur Verfügung stellt:- Dateiserver (Samba und SFTP)- DLNA Server fuer Bilder, Musik, und Videos (Universal Media Server)- Frequenweiche fuer meine aktivierten 3 Wege Quadral..."» Weiterlesen: Frequenzweiche mit UbuntuStudio, Pipewire und Calf
0 Kommentare
Anzeige
Diskussion zum Bild:
Was möchtest du tun?
Rechtlicher Hinweis
Die Verantwortung der hier angezeigten Bilder liegt beim einstellenden Nutzer.
Hifi-Forum macht sich die Inhalte nicht zu eigen und übernimmt keine Verantwortung.